空调系统中存在的挑战:

空调系统能量节省的条件:
公共建筑节能设计规范(GB50189-2015):
4.1.1甲类公共建筑的施工图设计阶段,必须进行热负荷计算和逐项逐时的冷负荷计算。
4.5.1集中供暖通风与空气调节系统,应进行监测与控制。建筑面积大于20000m2的公共建筑使用全空气调节系统时,宜采用直接数字控制系统。系统功能及监测控制内容应根据建筑功能、相关标准、系统类型等通过技术经济比较确定。
该规定为空调(供暖)系统根据实际负荷进行动态调整提供了条件,同时也为水泵的智能化控制提供了依据。
空调系统:

对冷水机组温差的要求:
冷水机组的冷水供回水设计温差不应小于5℃。在技术可靠和经济合理的前提下宜尽量加大冷水供回水温差。空气调节冷却水系统应满足下列基本控制要求:冷水机组运行时,冷却水最低回水温度的控制。
要求应稳定供回水温差,并在一定条件下加大温差,同时控制冷水机组的回水温度。
旁通管:
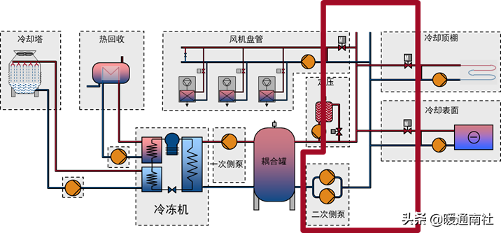
设计一套现代化的空调系统,其挑战之一就是一次侧定流量和二次侧变流量的连接问题。

此问题可通过在一、二次侧间安装一根“旁通管”解决,但是实践表明此法存在一定问题。冷冻机内大流量的改变将影响系统的运行温度,从而影响冷冻机效率。
例1:一次侧流量与二次侧流量相等,旁通管内流量:0m3/h。

例:6000m2建筑,制冷效果0,03kW/m2,3台冷冻机(20%+40%+40%)
Dt系统5℃,最小流量10%(此例为20%)。
一次侧流量20%,二次侧流量10%。旁通管内流量:34.4m3/h。

例:6000m2建筑,制冷效果0.03kW/m2,3台制冷机(20%+40%+40%);Dt系统5℃,最小流量10%。
一次侧流量20%,二次侧流量30%。旁通管内流量:34.4m3/h。

例:6000m2建筑,制冷效果0.03kW/m2,3台冷冻机(20%+40%+40%);Dt系统5℃,最小流量10%。
耦合罐:
在一次侧和二次侧间安装耦合罐使得一次侧、二次侧之间流量不同时,仍保持温度恒定成为可能。

耦合罐可控制冷冻机的起/停,其大小决定了起停的时间间隔,小型罐提供较短的时间间隔,大型罐提供较大的时间间隔。
耦合罐的尺寸:
需要条件:
QPmin:一次侧最小流量[m3/H](此流量与最小冷冻机决定);
QSmin:二次侧最小流量[m3/H](给予负荷侧)
冷冻机最小运行时间:最小运行时间以分钟计[min],(此时间由冷冻机型号决定)。


例:一次侧流量变化范围68.8-344m3/h,二次侧流量变化范围34.4-344m3/h,温度不变。

例:6000m2建筑,制冷效果0.03kW/m2,3台冷冻机(20%+40%+40%);Dt系统5℃,最小流量10%。
Example:
QPmin:冷冻机制冷量:400kW;
Dt系统:5℃;
Q:(400×0.86)/5=68.8m3/h。
QSmin:最大流量的10%,效果:2000kW
Dt系统:5℃;
Q:(2000×0.86)/5=344m3/h
最小:Q(344×0.1):34.4m3/h
冷冻机最小运行时间:6分。
耦合罐容量计算:


一次侧定流量:

一次侧泵(一台冷冻机):
一次侧通过安装节流阀调整其流量:

一次侧用可调速泵调整流量:

含有多台冷冻机的不可控系统:

含有多台冷冻机的定流量系统:

全空调系统/空气盘管/混合回路控制:

全空调系统的设计条件:
公共建筑节能设计规范(GB50189-2015):
4.5.8全空气空调系统的控制应符合下列规定:
1应能进行风机、风阀和水阀的启停连锁控制;
2应能按使用时间进行定时启停控制,宜对启停时间进行优化调整;
3采用变风量系统时,风机应采用变速控制方式;
4过渡季宜采用加大新风比的控制方式;
5宜根据室外气象参数优化调节室内温度设定值;
6全新风系统送风末端宜采用设置人离延时关闭控制方式。
4.4.3设计变风量全空气空气调节系统时,应采用变频自动调节风机转速的方式,并应在设计文件中标明每个变风量末端装置的最小送风量。
冷却表面的控制:
通过流量控制“两通阀”调整热工况:

通过流量控制“三通阀”调整热工况:

通过温度控制“两通阀”调整热工况:

通过温度控制“三通阀”调整热工况:

处于中低负荷状态时,流量控制可能造成换热表面上下过高的温差。使用温度控制可以降低这种风险。

不同参数要求条件下的空调系统:
公共建筑节能设计规范(GB50189-2015):
4.1.7使用时间不同的空气调节区不应划分在同一个定风量全空气风系统中。温度、湿度等要求不同的空气调节区不宜划分在同一个空气调节风系统中。
该规定要求对参数条件要求差异较大的区域,实行分区控制。
空调系统:三次泵可改善系统平衡:


使用三次泵的优点:
较小的二次泵,电动机和驱动;
相对二次泵+平衡阀系统,更宜实现变频和节能设计。
降低各连接点的压差;降低运行成本;
较高的灵活性以适应系统的改造;
使每个压差传感器准确定位;
降低二次泵选型过大的风险。
二次侧泵的配置及控制:

二次泵系统设计要求:
公共建筑节能设计规范(GB50189-2015):
4.3.5集中空调冷、热水系统的设计应符合下列规定:
2冷水水温和供回水温差要求一致且各区域管路压力损失相差不大的中小型工程,宜采用变流量一级泵系统;单台水泵功率较大时,经技术经济比较,在确保设备的适应性、控制方案和运行管理可靠的前提下,空调冷水可采用冷水机组和负荷侧均变流量的一级泵系统,且一级泵应采用调速泵。
3系统作用半径较大、设计水流阻力较高的大型工程,空调冷水宜采用变流量二级泵系统。当各环路的设计水温一致且设计水流阻力接近时,二级泵宜集中设置;当各环路的设计水流阻力相差较大或各系统水温或温差要求不同时,宜按区域或系统分别设置二级泵,且二级泵应采用调速泵。
4提供冷源设备集中且用户分散的区域供冷的大规模空调冷水系统,当二级泵的输送距离较远且各用户管路阻力相差较大,或者水温(温差)要求不同时,可采用多级泵系统,且二级泵等负荷侧各级泵应采用调速泵。
4.3.7采用换热器加热或冷却的二次空调水系统的循环水泵宜采用变速调节。
传感器放在哪?






智能化控制意味着:
不仅是针对泵产品,而且是针对整体系统的最优化解决方案:恒定曲线,恒定压力,比例压差,温度控制,恒定流量。节能20-50%。
智能化控制:

可获得的能量节省:

带集成传感器的水泵:
